Example Monitoring Setup

This section gives an example of how canton can be run inside a connected network of docker containers. We then go on to show how network activity can be monitored. See the Glossary for an explaination of the terms used and the Monitoring Choices section on the reasoning behind the example monitoring setup.

Container Setup

Here we go through the details of how Docker Compose can be configured to spin up the docker container network shown below. Please see the compose documentation for detailed information concerning the structure of the configuration files.

One feature of compose is that it allows the overall configuration to be provided across a number of files. Below we look at each of the configuration files in turn and then show how we can bring them all together in a running network.

../../_images/basic-canton-setup.svg

Intended Use

The purpose of of this example is to demonstrate how monitoring information can be exposed from canton, aggregated and observed. It is not suitable for production use as is without alterations. In particular note the warnings below.

Warning

Ports are exposed from the docker network that are not necessary to support the UI. This may be to allow low level interaction with the underlying service via a REST interface or similar. In a production system the only ports that should be exposed are those required for the operation of the system

Warning

Some of the services used in the demo, for example Postgres and Elasiticsearch persist data to disk. For the demo the volumes used for this persisted data are internal to the docker container. This means that when the docker network is torn down all data is cleaned up along with the containers. In a production system these volumes would be mounted onto permanent storage.

Warning

Passwords are stored in plaintext in configuration files. In a production system passwords should be extracted from a secure keystore at runtime.

Warning

Network connections are not secured. In a production system connections between services should be TLS enabled with a certificate authority (CA) provided.

Warning

The memory use of the containers is only suitable for light demonstration loads. In a production setup containers need to be given sufficient memory based on memory profiling.

Warning

The versions of the docker images used in the example was current at the time of publishing. In a production system only the latest patched versions should be used.

Network Configuration

This compose file defines the network that will be used to connect all the running containers.

etc/network-docker-compose.yml
 # Create with `docker network create monitoring`

 version: "3.8"

 networks:
   default:
     name: monitoring
     external: true

Postgres Setup

We only use a single postgres container but create databases for the domain along with canton and index databases for each participant. We do this by mounting postgres-init.sql into the postgres initialized directory. Note that in a production environment passwords must not be inlined inside config.

etc/postgres-docker-compose.yml
 services:
   postgres:
     image: postgres:11.18-bullseye
     hostname: postgres
     container_name: postgres
     environment:
       - POSTGRES_USER=pguser
       - POSTGRES_PASSWORD=pgpass
     volumes:
       - ../etc/postgres-init.sql:/docker-entrypoint-initdb.d/init.sql
     expose:
       - "5432"
     ports:
       - "5432:5432"
     healthcheck:
       test: "pg_isready -U postgres"
       interval: 5s
       timeout: 5s
       retries: 5
etc/postgres-init.sql
 create database canton1db;
 create database index1db;

 create database domain0db;

 create database canton2db;
 create database index2db;

Domain Setup

We run the domain with the –log-profile container that writes plain text to standard out at debug level.

etc/domain0-docker-compose.yml
 services:
   domain0:
     image: digitalasset/canton-open-source:2.5.1
     container_name: domain0
     hostname: domain0
     volumes:
       - ./domain0.conf:/canton/etc/domain0.conf
     command: daemon --log-profile container --config etc/domain0.conf
     expose:
       - "10018"
       - "10019"
       - "10020"
     ports:
       - "10018:10018"
       - "10019:10019"
       - "10020:10020"
etc/domain0.conf
 canton {
   domains {
     domain0 {
       storage {
         type = postgres
         config {
           dataSourceClass = "org.postgresql.ds.PGSimpleDataSource"
           properties = {
             databaseName = "domain0db"
             serverName = "postgres"
             portNumber = "5432"
             user = pguser
             password = pgpass
           }
         }
       }
       public-api {
         port = 10018
         address = "0.0.0.0"
       }
       admin-api {
         port = 10019
         address = "0.0.0.0"
       }
     }
   }
   monitoring.metrics.reporters = [{
     type = prometheus
     address = "0.0.0.0"
     port = 10020
   }]
 }

Participant Setup

Ths particpant container has two files mapped into it on conainer creation, the .conf gives details of the domain and database locations. A HTTP metrics endpoint is exposed that returns metrics in the Prometheus Text Based Format By default participants do not connect to remote domains so to make this happen a bootstrap script is provided.

etc/participant1-docker-compose.yml
 services:
   participant1:
     image: digitalasset/canton-open-source:2.5.1
     container_name: participant1
     hostname: participant1
     volumes:
       - ./participant1.conf:/canton/etc/participant1.conf
       - ./participant1.bootstrap:/canton/etc/participant1.bootstrap
     command: daemon --log-profile container --config etc/participant1.conf --bootstrap etc/participant1.bootstrap
     expose:
       - "10011"
       - "10012"
       - "10013"
     ports:
       - "10011:10011"
       - "10012:10012"
       - "10013:10013"
etc/participant1.bootstrap
 participant1.domains.connect(domain0.defaultDomainConnection)
etc/participant1.conf
 canton {
   participants {
     participant1 {
       storage {
         type = postgres
         config {
         dataSourceClass = "org.postgresql.ds.PGSimpleDataSource"
           properties = {
             databaseName = "canton1db"
             serverName = "postgres"
             portNumber = "5432"
             user = pguser
             password = pgpass
           }
         }
         ledger-api-jdbc-url = "jdbc:postgresql://postgres:5432/index1db?user=pguser&password=pgpass"
       }
       ledger-api {
         port = 10011
         address = "0.0.0.0"
       }
       admin-api {
         port = 10012
         address = "0.0.0.0"
       }
     }
   }
   monitoring.metrics.reporters = [{
     type = prometheus
     address = "0.0.0.0"
     port = 10013
   }]
   remote-domains.domain0 {
     public-api {
       address="domain0"
       port = 10018
     }
     admin-api {
       address = "domain0"
       port = 10019
     }
   }
 }

The setup for participant2 is identical apart from the name and ports which are changed

etc/participant2-docker-compose.yml
 services:
   participant2:
     image: digitalasset/canton-open-source:2.5.1
     container_name: participant2
     hostname: participant2
     volumes:
       - ./participant2.conf:/canton/etc/participant2.conf
       - ./participant2.bootstrap:/canton/etc/participant2.bootstrap
     command: daemon --log-profile container --config etc/participant2.conf --bootstrap etc/participant2.bootstrap
     expose:
       - "10021"
       - "10022"
       - "10023"
     ports:
       - "10021:10021"
       - "10022:10022"
       - "10023:10023"
etc/participant2.bootstrap
 participant1.domains.connect(domain0.defaultDomainConnection)
etc/participant2.conf
 canton {
   participants {
     participant1 {
       storage {
         type = postgres
         config {
         dataSourceClass = "org.postgresql.ds.PGSimpleDataSource"
           properties = {
             databaseName = "canton1db"
             serverName = "postgres"
             portNumber = "5432"
             user = pguser
             password = pgpass
           }
         }
         ledger-api-jdbc-url = "jdbc:postgresql://postgres:5432/index1db?user=pguser&password=pgpass"
       }
       ledger-api {
         port = 10011
         address = "0.0.0.0"
       }
       admin-api {
         port = 10012
         address = "0.0.0.0"
       }
     }
   }
   monitoring.metrics.reporters = [{
     type = prometheus
     address = "0.0.0.0"
     port = 10013
   }]
   remote-domains.domain0 {
     public-api {
       address="domain0"
       port = 10018
     }
     admin-api {
       address = "domain0"
       port = 10019
     }
   }
 }

Logstash

Docker containers have the ability to specifify a log driver that allows the automatic exporting of log information from the container to an aggregating service. We have chosen to export log information in GELF with Logstash being used as the aggregation point for all GELF streams. Logstash can be used to feed a number of downstream logging data stores including Elasiticsearch, Loki and Graylog.

etc/logstash-docker-compose.yml
 services:
   logstash:
     image: docker.elastic.co/logstash/logstash:8.5.1
     hostname: logstash
     container_name: logstash
     expose:
       - 12201/udp
     volumes:
       - ./pipeline.yml:/usr/share/logstash/config/pipeline.yml
       - ./logstash.yml:/usr/share/logstash/config/logstash.yml
       - ./logstash.conf:/usr/share/logstash/pipeline/logstash.conf
     ports:
       - "12201:12201/udp"

Logstash reads the pipeline.yml to discover the locations of all pipelines.

etc/pipeline.yml
 - pipeline.id: main
   path.config: "/usr/share/logstash/pipeline/logstash.conf"

The configured pipeline reads GELF formatted input and outputs it to an Elasticsearch index prefixed with logs- and postfixed with the date.

etc/logstash.conf
 # Main logstash pipeline

 input {
   gelf {
     use_udp => true
     use_tcp => false
     port => 12201
   }
 }

 filter {}

 output {

   elasticsearch {
     hosts => ["http://elasticsearch:9200"]
     index => "logs-%{+YYYY.MM.dd}"
   }

 }

The default logstash settings are used with the http port bound to all host IP addresses.

etc/logstash.yml
 # For full set of descriptions see
 # https://www.elastic.co/guide/en/logstash/current/logstash-settings-file.html

 http.host: "0.0.0.0"

Elasticsearch

Elasiticsearch supports running in a clustered configuration with built-in resiliency. For demonstration purposes we only run a single Elasticsearch node.

etc/elasticsearch-docker-compose.yml
 services:
   elasticsearch:
     image: docker.elastic.co/elasticsearch/elasticsearch:8.5.2
     container_name: elasticsearch
     environment:
       ELASTIC_PASSWORD: elastic
       node.name: elasticsearch
       cluster.name: elasticsearch
       cluster.initial_master_nodes: elasticsearch
       xpack.security.enabled: false
       bootstrap.memory_lock: true
     ulimits:
       memlock:
         soft: -1
         hard: -1
     expose:
       - 9200
     ports:
       - 9200:9200
     healthcheck:
       test: "curl -s -I http://localhost:9200 | grep 'HTTP/1.1 200 OK'"
       interval: 10s
       timeout: 10s
       retries: 10

Kibana

Kibana is used to provide a UI that allows the Elasiticsearch log index to be searched.

etc/kibana-docker-compose.yml
 services:
   kibana:
     image: docker.elastic.co/kibana/kibana:8.5.2
     container_name: kibana
     expose:
       - 5601
     ports:
       - 5601:5601
     environment:
       - SERVERNAME=kibana
       - ELASTICSEARCH_HOSTS=http://elasticsearch:9200
     healthcheck:
       test: "curl -s -I http://localhost:5601 | grep 'HTTP/1.1 302 Found'"
       interval: 10s
       timeout: 10s
       retries: 10

A data view needs to be manually configured to allow log viewing. See Kibana Log Monitoring for instructions on how to do this.

cAdvisor

cAdvisor is used to expose container system metrics (CPU, memory, disk, network) to Prometheus. It also provides a UI that allows these metrics to be viewed.

etc/cadvisor-docker-compose.yml
 services:
   cadvisor:
     image: gcr.io/cadvisor/cadvisor:v0.45.0
     container_name: cadvisor
     hostname: cadvisor
     privileged: true
     devices:
       - /dev/kmsg:/dev/kmsg
     volumes:
       - /var/run:/var/run:ro
       - /var/run/docker.sock:/var/run/docker.sock:ro
       # Although the following two directories are not present on OSX removing them stops cAdvisor working
       # Maybe some internal logic checks for the existence of the directory.
       - /sys:/sys:ro
       - /var/lib/docker/:/var/lib/docker:ro
     expose:
       - 8080
     ports:
       - "8080:8080"

To view container metrics:

You should now have a UI similar to the one shown below.

../../_images/c-advisor.png

Prometheus formatted metrics are available to default at http://localhost:8080/metrics.

Prometheus

Prometheus is configured with prometheus.yml that gives the endpoints from which metric data should be scraped. By default port 9090 can be used to query the stored metric data.

etc/prometheus-docker-compose.yml
 services:
   prometheus:
     image: prom/prometheus:v2.40.6
     container_name: prometheus
     hostname: prometheus
     volumes:
       - ./prometheus.yml:/etc/prometheus/prometheus.yml
     ports:
       - 9090:9090
etc/prometheus.yml
 global:
   scrape_interval: 15s
   scrape_timeout: 10s
   evaluation_interval: 1m

 scrape_configs:

   - job_name: canton
     static_configs:
       - targets:
         - domain0:10020
         - participant1:10013
         - participant2:10023

   - job_name: cadvisor
     static_configs:
       - targets:
         - cadvisor:8080

     # Exclude container labels by default
     # curl cadvisor:8080/metrics to see all available labels
     metric_relabel_configs:
       - regex: "container_label_.*"
         action: labeldrop

Grafana

Grafana is provided with:

  • The connection details for the prometheus metric store
  • The username and password required to use the web UI
  • The location of any externally provided dashboards
  • The actual dashboards.

Note that the Metric Count dashboard referenced in the docker-compose.yml (grafana-message-count-dashboard.json) is not inlined below as this is not hand configured but built via the web UI and then exported (so contains a lot of unnecessary details). See Grafana Metric Monitoring for instructions of how to log into Grafana and display the dashboard.

etc/grafana-docker-compose.yml
 services:
   grafana:
     image: grafana/grafana:9.3.1-ubuntu
     container_name: grafana
     hostname: grafana
     volumes:
       - ./grafana.ini:/etc/grafana/grafana.ini
       - ./grafana-datasources.yml:/etc/grafana/provisioning/datasources/default.yml
       - ./grafana-dashboards.yml:/etc/grafana/provisioning/dashboards/default.yml
       - ./grafana-message-count-dashboard.json:/var/lib/grafana/dashboards/grafana-message-count-dashboard.json
     ports:
       - 3000:3000
etc/grafana.ini
 instance_name = "docker-compose"

 [security]
 admin_user = "grafana"
 admin_password = "grafana"

 [unified_alerting]
 enabled = false

 [alerting]
 enabled = false

 [plugins]
 plugin_admin_enabled = true
etc/grafana-datasources.yml
 ---
 apiVersion: 1

 datasources:
 - name: prometheus
   type: prometheus
   access: proxy
   orgId: 1
   uid: prometheus
   url: http://prometheus:9090
   isDefault: true
   version: 1
   editable: false
etc/grafana-dashboards.yml
 ---
 apiVersion: 1

 providers:
   - name: local
     orgId: 1
     folder: ''
     folderUid: default
     type: file
     disableDeletion: true
     updateIntervalSeconds: 30
     allowUiUpdates: true
     options:
       path: /var/lib/grafana/dashboards
       foldersFromFilesStructure: true

Dependencies

There are startup dependencies between the docker containers, for example the domain needs to be running before the particpant, and in turn, the datbase needs to run before the domain.

The yaml anchor x-logging enabled GELF container logging and is duplicated across the containers where we want to capture logging output. One thing to note is that the host address used is that of the host machine, not a network address (on OSX).

etc/dependency-docker-compose.yml
 x-logging: &logging
   driver: gelf
   options:
     # Should be able to use "udp://logstash:12201"
     gelf-address: "udp://host.docker.internal:12201"

 services:

   logstash:
     depends_on:
       elasticsearch:
         condition: service_healthy

   postgres:
     logging:
       <<: *logging
     depends_on:
       logstash:
         condition: service_started

   domain0:
     logging:
       <<: *logging
     depends_on:
       postgres:
         condition: service_healthy
       logstash:
         condition: service_started

   participant1:
     logging:
       <<: *logging
     depends_on:
       domain0:
         condition: service_started
       logstash:
         condition: service_started

   participant2:
     logging:
       <<: *logging
     depends_on:
       domain0:
         condition: service_started
       logstash:
         condition: service_started

   kibana:
     depends_on:
       elasticsearch:
         condition: service_healthy

   grafana:
     depends_on:
       prometheus:
         condition: service_started

Docker Images

The docker images used above need to be pulled down prior to starting the network.

  • digitalasset/canton-open-source:2.5.1
  • docker.elastic.co/elasticsearch/elasticsearch:8.5.2
  • docker.elastic.co/kibana/kibana:8.5.2
  • docker.elastic.co/logstash/logstash:8.5.1
  • gcr.io/cadvisor/cadvisor:v0.45.0
  • grafana/grafana:9.3.1-ubuntu
  • postgres:11.18-bullseye
  • prom/prometheus:v2.40.6

Running Docker Compose

Running docker compose with all the compose files shown above makes for quite a long command line. For this reason a helper script, dc.sh is used.

It is recommended that the docker is provided with a minimum of 12GB of memory. To verify docker is not running short of memory run docker stats and ensure the total MEM% is not too high.

dc.sh
 #!/bin/bash

 if [ $# -eq 0 ];then
     echo "Usage: $0 <docker compose command>"
     echo "Use '$0 up --force-recreate --renew-anon-volumes' to re-create network"
     exit 1
 fi

 set -x

 docker compose \
     -p monitoring \
     -f etc/network-docker-compose.yml \
     -f etc/cadvisor-docker-compose.yml \
     -f etc/elasticsearch-docker-compose.yml \
     -f etc/logstash-docker-compose.yml \
     -f etc/postgres-docker-compose.yml \
     -f etc/domain0-docker-compose.yml \
     -f etc/participant1-docker-compose.yml \
     -f etc/participant2-docker-compose.yml \
     -f etc/kibana-docker-compose.yml \
     -f etc/prometheus-docker-compose.yml \
     -f etc/grafana-docker-compose.yml \
     -f etc/dependency-docker-compose.yml \
     $*

Useful commands

./dc.sh up -d       # Spins up the network and runs it in the background

./dc.sh ps          # Shows the running containers

./dc.sh stop        # Stops the containers

./dc.sh start       # Starts the containers

./dc.sh down        # Stops and tears down the network, removing any created containers

Connecting to Nodes

To interact with the running network a the canton console can be used with a remote configuration. For example

bin/canton -c etc/remote-participant1.conf

Remote configurations

etc/remote-domain0.conf
 canton.remote-domains.domain0 {
   admin-api {
     address="0.0.0.0"
     port="10019"
   }
   public-api {
     address="0.0.0.0"
     port="10018"
   }
 }
etc/remote-participant1.conf
 canton {

   features.enable-testing-commands = yes  // Needed for ledger-api

   remote-participants.participant1 {
     ledger-api {
       address="0.0.0.0"
       port="10011"
     }
     admin-api {
       address="0.0.0.0"
       port="10012"
     }
   }
 }
etc/remote-participant2.conf
 canton {

   features.enable-testing-commands = yes  // Needed for ledger-api

   remote-participants.participant2 {
     ledger-api {
       address="0.0.0.0"
       port="10021"
     }
     admin-api {
       address="0.0.0.0"
       port="10022"
     }
   }

 }

Getting Started

Using the scripts above it is possible to follow the examples provided in the getting the Getting Started guide.

Kibana Log Monitoring

When Kibana is started for the first time a data view needs to be set up to allow the viewing of log data:

  • Navigate to http://localhost:5601/

  • Click ‘Explore on my own’

  • From the menu select Analytics -> Discover

  • Click ‘Create data view’

  • Save a data view with the following properties:

    • Name: Logs
    • Index pattern: logs-*
    • Timestamp field: @timestamp

You should now have a UI similar to the one shown below.

../../_images/kibana.png

Kibana has a fairly intuitive interface that allows:

  • A view to be created based on selected fields
  • Log messages to be viewed by logging timestamp
  • Filtering by field value
  • Text searching
  • Querying using either KSQL or Lucene query languages.

For more details see the Kibana documentation. Note that querying based on plain text for a wide time window is likely to result in poor UI performance. See Logging Improvements for ideas about how this can be improved.

Grafana Metric Monitoring

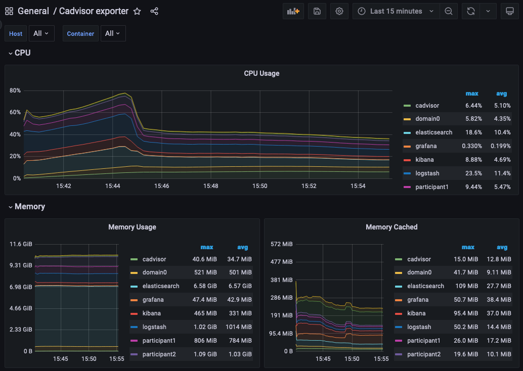
Here we show how to log into the Grafana UI and setup a dashboard. As an example we will import a GrafanaLabs community dashboard that has graphs for cAdvisor metrics. The cAdvisor Export dashboard we import below has an ID of 14282.

  • Navigate to http://localhost:3000/login
  • Enter the username/password: grafana/grafana
  • In the left hand border select Dashboards and then Import.
  • Enter the dashboard ID 14282 and click Load
  • On the screen select Prometheus as the data source and click Import

You should see container system metrics dashbord similar to that shown below:

../../_images/grafana-cadvisor.png

See the Grafana Documentation about how to configure dashboards. For information about which metrics are available see the Metrics documentation in the Monitoring section of this user manual.

Monitoring Choices

This section documents the reasoning behind the technology used in the example monitoring setup.

Use Docker Log Drivers

Reasons:

  • Most docker containers can be configured to log all debug output to stdout
  • Containers can be run as supplied
  • No additional dockerfile layers need to be added to install/start log scrapers
  • No need to worry about local file naming / log rotation etc

Use GELF Docker Log Driver

Reasons:

  • It is shipped with docker (so arguably mature)
  • Has decodable JSON payload
  • Does not have size limitations of syslog
  • A UDP listener can be used to debug problems

Use Logstash

Reasons:

  • It is a lightweight way to bridge the GELF output provided by the containers into Elasticsearch.
  • Simple conceptual model (pipelines consiting of input/filter/output plugins).
  • Large ecosystem of input/filter and output plugins.
  • It externalizes the logic for mapping container logging output to a structures/ECS format.
  • Can be run with stdin/stdout input/outut plugins for use with testing.
  • Can be used to feed Elasiticsearch, Loki or Graylog.
  • Has suppport for the Elastic Common Schema (ECS) were this to be needed.

Use Elasticsearch/Kibana

Reasons:

  • Using Logstash with Elasticsearch and Kibana, the ELK stack, is a mature way set up a logging infrastructure.
  • Good defaults for these products allow a basic setup to be started with close to zero configuration.
  • The ELK setup acts as a good baseline if comparing to other options such as Loki or Graylog.

Use Prometheus/Grafana

Reasons:

  • Prometheus defines and uses the OpenTelemetry reference file format.
  • Exposing metrics via an HTTP endpoint allows easy direct inspection of metric values.
  • The Prometheus approach of pulling metrics from underlying system means that the running containers to not need infrastructure to store and push metric data.
  • Grafana works very well with Prometheus.

Logging Improvements

This version of the example only has the logging structure provided via GELF. It is possible to do better than this by:

  • Extracting data from the underlying containers as a JSON stream
  • Mapping fields in this JSON data onto the ECS such that the same name is used for commonly used field values (e.g. log level).
  • Configuring Elasticsearch with a schema that allows certain fields to be quickly filtered (e.g. log level).

Glossary

Docker Log Driver

Docker containers can be configured with a log driver that allows log output to be exported out of the docker container. Using log drivers to export logging information means that it is not necessary to run another process on the docker container to do this.

https://docs.docker.com/config/containers/logging/configure/

Syslog

Syslog is a standard for logging messages that has been around since the 1980s. Syslog is one of the built-in logging drivers supported by docker.

https://en.wikipedia.org/wiki/Syslog

GELF

The Graylog extended logging format (GELF) improves on syslog logging by providing structured messages that are not size limited. GELF is one of the built-in logging drivers supported by docker. The message format is compressed JSON.

https://docs.graylog.org/docs/gelf

Docker Plugins

A docker plugin is a way to extend docker, for example by adding an log driver.

https://docs.docker.com/engine/extend/

Loki Log Driver

The loki log driver is a Loki client that allows log information to be shipped from a docker log file similar to other log drivers. The message format is gRPC protobuf.

https://grafana.com/docs/loki/latest/clients/docker-driver/

Logstash

Logstash is a service that allows a series of pipelines to be configured that read input, filter and manipulate it before writing it out. It has support for a multitude of different input, filter and output types. The GELF input reader and Elasticsearch output writer are of particular interest.

https://www.elastic.co/guide/en/logstash/current/introduction.html

Elasticsearch

Elasticsearch is a technology that allows JSON documents to be stored, indexed and searched in near real-time. It can be configured as a cluster with built-in resiliency.

https://www.elastic.co/guide/en/elasticsearch/reference/8.5/index.html

ECS

The Elastic Common Schema (ECS) defines a naming convention for fields used in Elasticsearch. For example @timestamp should be used for timestamp.

https://www.elastic.co/guide/en/ecs/current/ecs-field-reference.html

MinIO

AWS S3 Compatible Storage (used by Loki).

https://min.io/product/s3-compatibility

ELK

The ELK stack is an esablished way to enable to capture, indexing and display of log data.

https://www.elastic.co/what-is/elk-stack

Graylog

Unlike Elasticsearch Graylog is not a general purpose indexing, analytics and search tool but one that is designed specificially for log data. Doing this allows a simpler more focused proposition with better default for logging.

https://www.graylog.org/about/

Loki

Loki is a log aggregation system designed to store and query logs from all your applications and infrastructure. It displays log information inside Grafana allowing a single UI to be used for both metric data and logs.

https://grafana.com/oss/loki/

Prometheus

Prometheus can be configured to scrape metric data from a number of endpoints. This metric data can then be queried by metric visulization tools such as Grafana

https://prometheus.io/

Grafana

Grafana provides a web UI that allows the contruction of dashboards showing metric data. This data can be queried against a Prometheus metric store.

https://grafana.com/grafana/

OpenTelemetry

OpenTelemetry is an organisation that works to standardize observability (an umbrella term that includes logging, metrics and tracing).

https://opentelemetry.io/

cAdvisor

Container Advisor (cAdvisor) provides an overview of CPU, memory, disk and network utilization for each of the docker containers. It works by querying the Docker Engine API to get these statistics for each container saving the containers needing to be layered with a utility to do this.

https://github.com/google/cadvisor